Статистика DNS-хостинга

Раздел Статистика предоставляет графики и суммарные данные по количеству DNS-запросов. Это позволяет анализировать активность по каждой зоне и определять популярность отдельных записей.

Обзор интерфейса

Страница статистики разделена на две основные вкладки:

  • Общая информация: Отображает агрегированные данные по всем вашим DNS-зонам.

  • Зоны: Позволяет выбрать конкретную зону и просмотреть статистику только по ней.

В верхней части страницы расположены общие элементы управления:

  • Выбор периода: Вы можете выбрать временной интервал для отображения статистики (например, Last 24 hours).

  • Автообновление: Кнопка с двумя круговыми стрелками, расположенная рядом с выбором периода, позволяет настроить частоту автоматического обновления данных на странице.

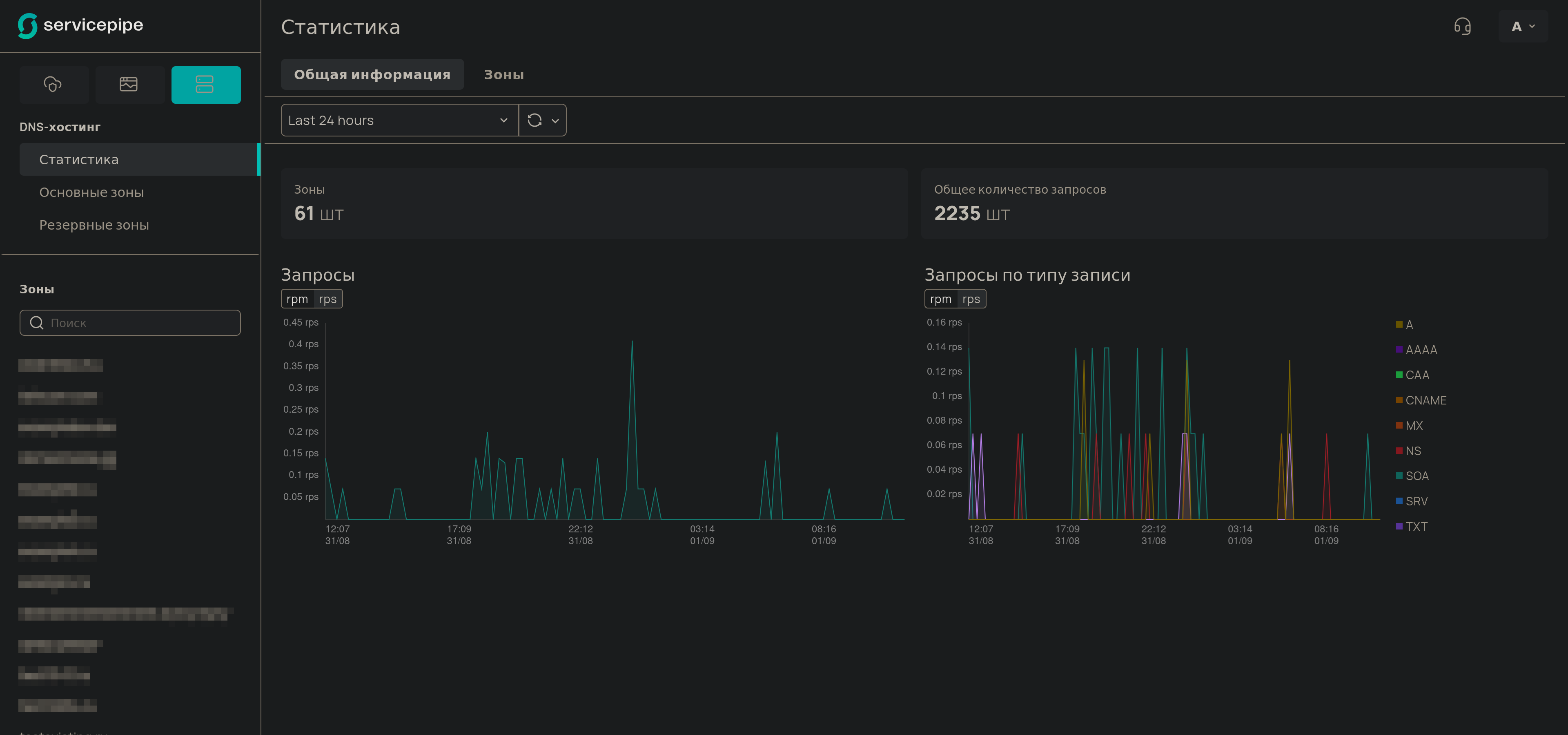
Вкладка Общая информация

На этой вкладке представлены суммарные данные по всем вашим зонам.

Статистика - Вкладка "Общая информация"

Здесь доступны следующие виджеты и графики:

  • Суммарные значения: Карточки, показывающие общее количество запросов за выбранный период.

  • График Запросы: Отображает общую интенсивность DNS-запросов с течением времени.

  • График Запросы по типу записи: Показывает интенсивность запросов с разбивкой по типам DNS-записей (A, AAAA, CNAME, MX, SOA и т.д.).

Для графиков интенсивности можно переключать отображение между запросами в минуту (rpm) и запросами в секунду (rps).

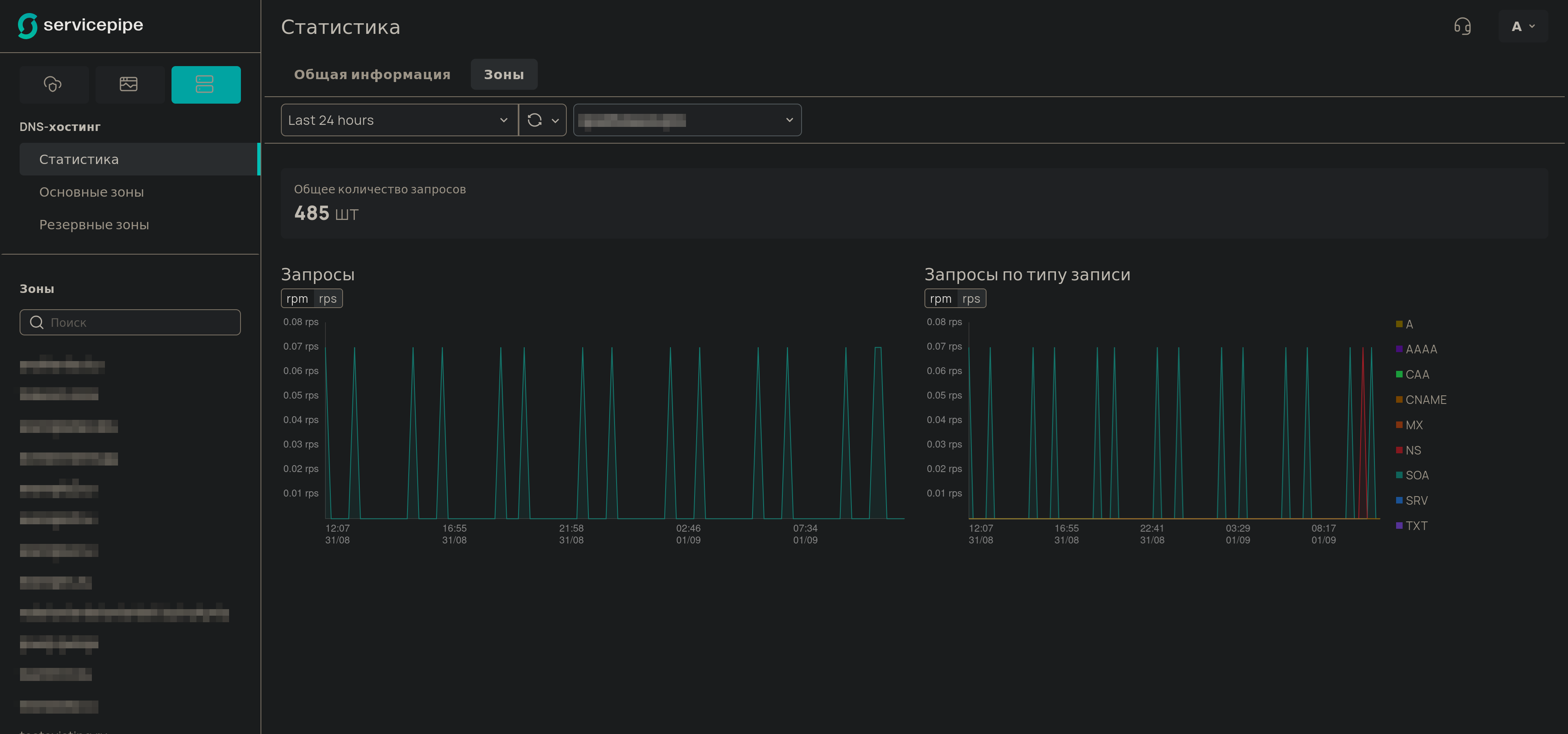
Вкладка Зоны

Эта вкладка позволяет анализировать трафик в контексте одной, конкретной DNS-зоны.

Статистика - Вкладка "Зоны"
  1. Чтобы просмотреть статистику, выберите нужную зону из выпадающего списка, расположенного в верхней части страницы.

  2. После выбора зоны все виджеты и графики на странице обновятся и будут показывать данные, относящиеся только к выбранной зоне.

Набор виджетов и графиков здесь аналогичен вкладке Общая информация, но сфокусирован на данных по одной зоне, что позволяет более детально анализировать ее активность.