Журнал действий

Журнал действий — это раздел, где фиксируются все изменения, сделанные пользователями в настройках аккаунта и ресурсов. Он помогает отслеживать, кто, что и когда изменил, расследовать инциденты и контролировать безопасность. Доступ к этому разделу осуществляется через меню пользователя → Настройки аккаунта → вкладка Журнал действий.

  • Раздел доступен только пользователям с ролью Администратор

  • Записи в журнале хранятся 3 месяца (90 дней)

Вкладка Журнал действий

Какую информацию можно увидеть в журнале

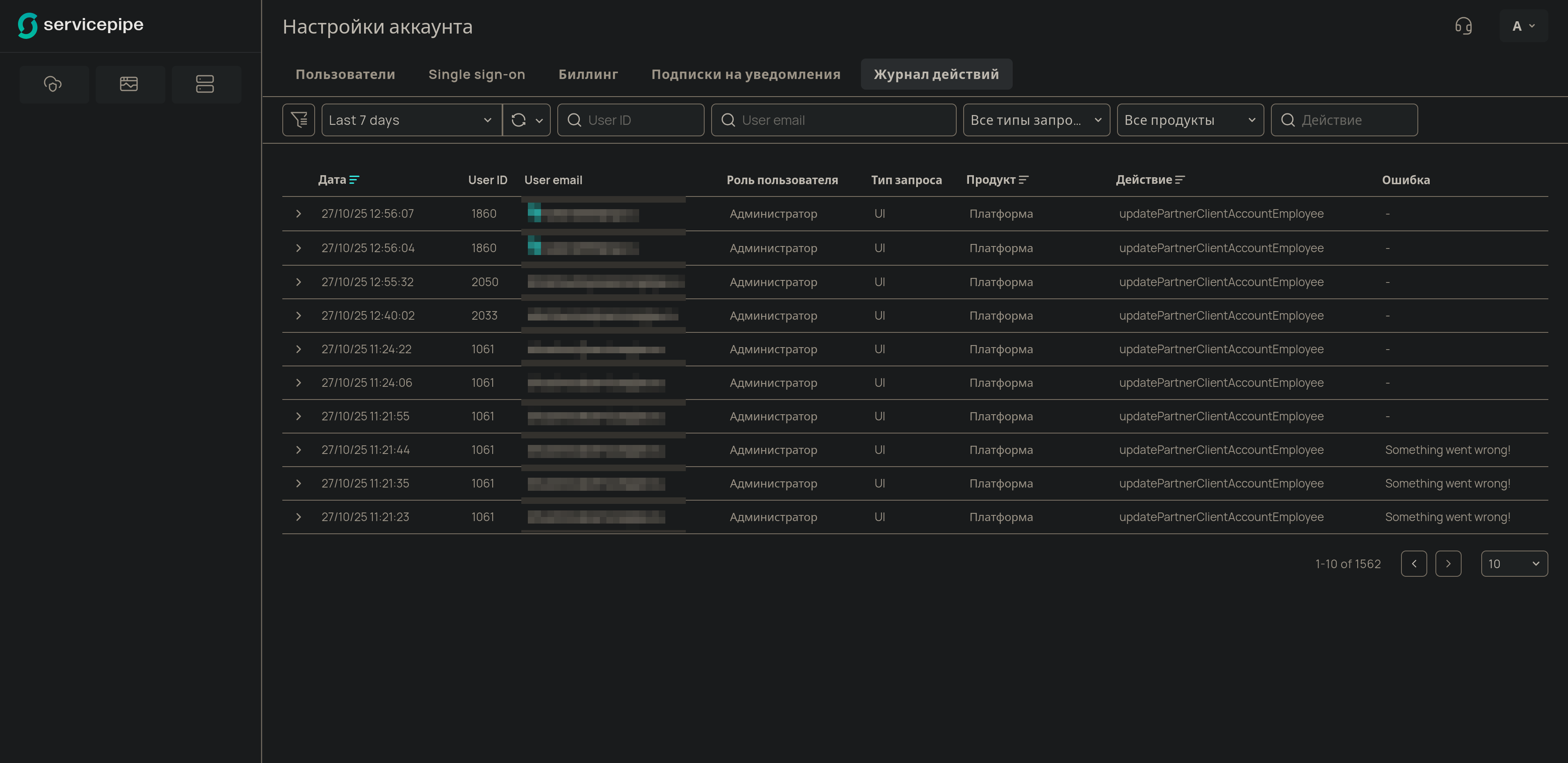
Журнал представлен в виде таблицы, где каждая строка — это одно зафиксированное действие.

Параметры в таблице

Параметр Что значит Пример / Возможные значения

Дата

Дата и время, когда было совершено действие. Отображаются в соответствии с настройками вашей операционной системы.

2025-10-03 12:00:00

User ID

Идентификатор пользователя, совершившего действие.

1234 …​

User email

Email пользователя.

admin@example.com

Роль пользователя

Роль пользователя.

  • Администратор

  • Инженер

  • Только на чтение

Тип запроса

Через какой интерфейс было сделано изменение: через личный кабинет (UI) или через API (Rest API).

  • UI

  • Rest API

Продукт

Какого продукта коснулось изменение. «Платформа» объединяет действия с настройками аккаунта: добавление пользователей, создание API-ключей и т. д.

  • Платформа

  • Защита приложений

  • Защита сети

  • DNS

Действие

Техническое название совершенного действия.

updatePartnerClientAccountEmployee

Ошибка

Сообщение об ошибке, если действие завершилось неудачно.

(прочерк, если ошибки нет)

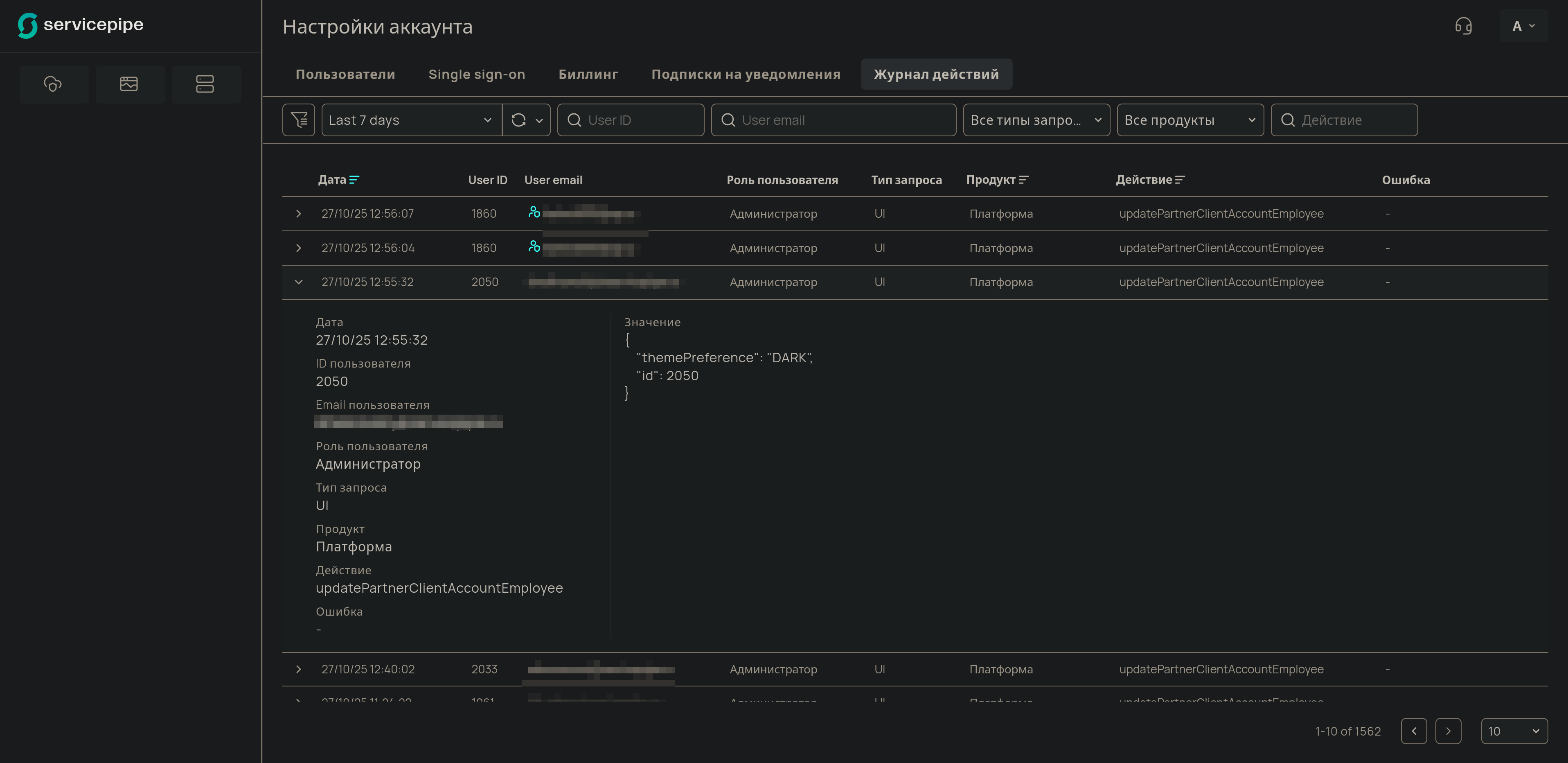
Детальная информация о действии

Чтобы увидеть полную информацию о событии, нажмите на значок > в начале строки.

Детальная информация о действии

В раскрывающемся блоке появятся все технические подробности, включая:

  • Значение (Value) — Параметры, с которыми был отправлен запрос на изменение, и их значения.

  • Дополнительные идентификаторы, связанные с продуктом (например, L7 resource ID или DNS zone ID).

Если действие было выполнено сотрудником технической поддержки от имени одного из пользователей вашего аккаунта, над детальной информацией появится специальное уведомление.

Уведомление о действии со стороны поддержки

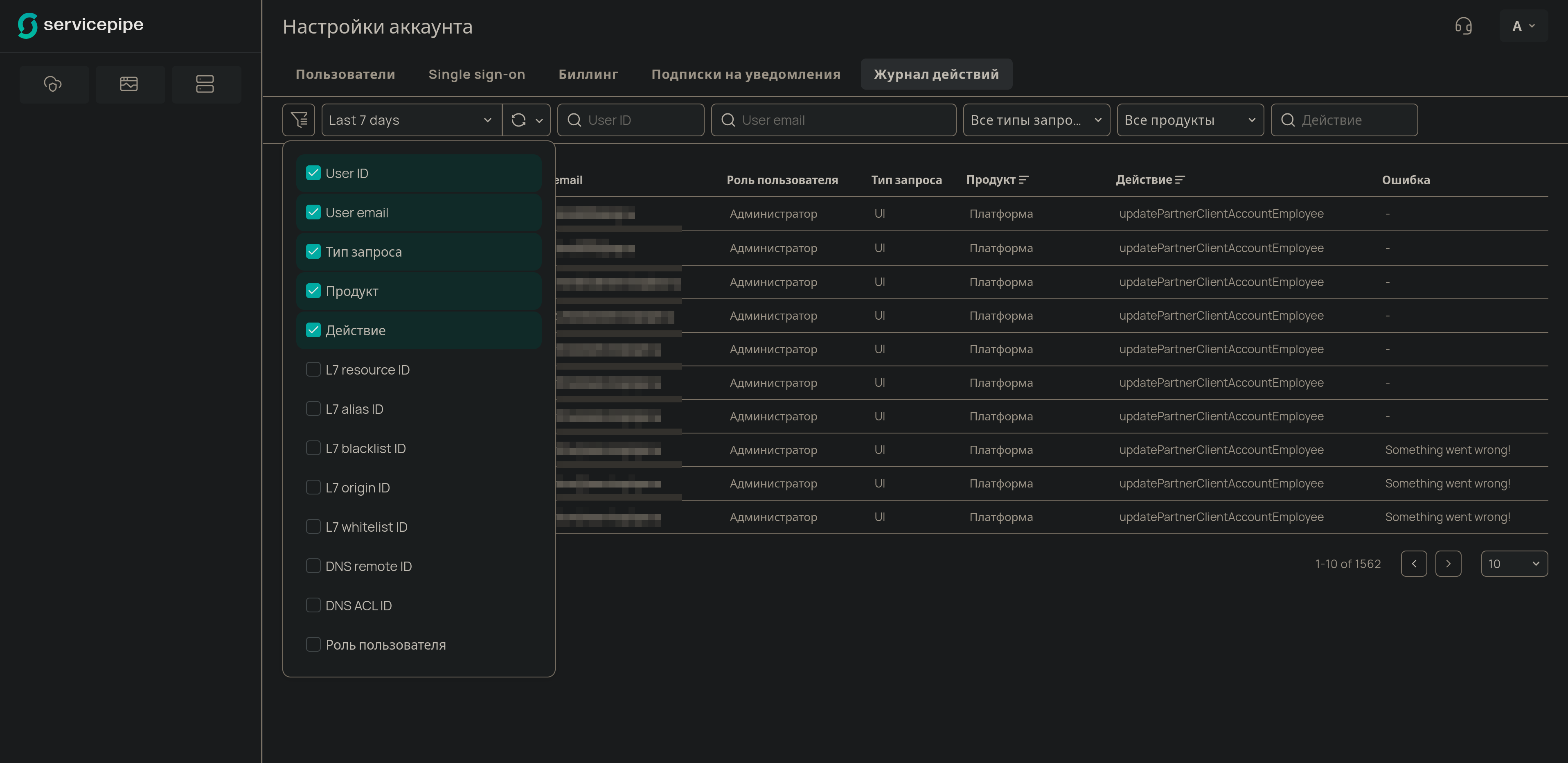
Как найти нужные действия

Для быстрого поиска событий используйте панель фильтров над таблицей.

Панель фильтров

Вы можете фильтровать записи по следующим параметрам:

  • Период времени — выберите один из предустановленных интервалов (от 5 минут до 90 дней) или укажите точный диапазон дат и времени в Custom range.

  • User ID — поиск по ID пользователя, совершившего действие.

  • User email — поиск по email пользователя, совершившего действие.

  • Тип запроса — отфильтруйте действия, совершенные через UI или Rest API.

  • Продукт — выберите продукт, события в котором вас интересуют.

  • Действие — поиск по названию действия.

  • L7 resource ID — ID ресурса Application Protection.

  • L7 alias ID — ID доменного имени (алиаса), защищаемого в рамках конфигурации определенного ресурса Application Protection.

  • L7 blacklist ID — внутренний ID IP-адреса из черного списка, относящегося к определенному ресурсу Application Protection.

  • L7 origin ID — внутренний ID IP-адреса источника, относящегося к определенному ресурсу Application Protection.

  • L7 whitelist ID — внутренний ID IP-адреса из белого списка, относящегося к определенному ресурсу Application Protection.

  • DNS remote ID — внутренний ID группы IP-адресов.

  • DNS ACL ID — внутренний ID списка контроля доступа (ACL).

  • Роль пользователя — роль пользователя, совершившего действие.

Пример использования Журнала действий

Проблема: Администратор замечает, что в Белом списке появилось новое правило, разрешающее доступ с неизвестного IP-адреса. Нужно выяснить, кто и когда его добавил.

Шаг 1. Фильтрация по продукту.

Администратор переходит в Журнал действий и в фильтре Продукт выбирает Защита приложений, так как Белый список относится к этому продукту.

Шаг 2. Поиск по действию.

Чтобы сузить поиск, администратор также может использовать фильтр Действие и найти событие, название которого связано с Белым списком (например, createL7Whitelist).

Шаг 3. Анализ результата.

В отфильтрованном списке администратор находит нужную запись. В колонках User email и Дата он видит, какой именно сотрудник и в какое время добавил правило. Кликнув на строку, в детальной информации он может увидеть и сам добавленный IP-адрес. Теперь администратор может связаться с коллегой, чтобы уточнить причину добавления правила, или удалить его, если оно было создано по ошибке.